
こんにちは。VMware グローバルサポート Newsletter Skyline チームの政木です。
今回は、VMware Skyline Advisor Pro についてご紹介します。
1.What is VMware Skyline Advisor Pro ?
弊社では、障害発生時のログ収集の簡易化やお客様環境における潜在的な問題の分析を行う統合的なソリューション、VMware Skyline を提供しております。VMware Skyline の主な機能は、Skyline Advisor と呼ばれる Web アプリケーションを通じてお客様にご利用いただいていました。Skyline Advisor Pro は、この Skyline Advisor をより使いやすく、より迅速な分析が行えるようアップグレードしたものとなります。今回は、Skyline Advisor Pro にて追加された主な新機能についてご紹介いたします。これを機に、Skyline Advisor Pro へのアップデートをご検討いただけますと幸いです。
2.Skyline Advisor Pro の新機能
ここからは、Skyline Advisor Pro で追加された主な2つの機能についてご紹介いたします。
2-1. End of Life Insights
Skyline Advisor Pro 上から、Skyline で管理しているお客様環境の各製品について、現在のサポートフェーズと、サポート終了日がご確認いただけるようになりました。下記の図1.は、VMware vCenter Server 7.0.1 build-16858589 (緑枠部分) のサポートが、現在 General Support フェーズであること、および 2025 年 4 月 2 日がサポート終了日 (赤枠部分) であることを示しています。

図1.[Inventory]タブ – [各製品名メニュー] より、サポートフェーズ/サポート終了日の確認
管理する製品が多くなると、それぞれのサポート状況について網羅的に把握し、順次対応することが難しくなる傾向があります。一方で、弊社サポートへのお問い合わせはその製品がサポート期限内であることを前提としておりますので、サポート期限が切れた製品につきましては障害が発生した場合でもサポートができなくなってしまいます。各製品のサポート期限の管理を簡素化し、サポート切れを未然に防ぐのが本機能となります。
2-2. Historical Trends
Skyline Advisor には、お客様の環境内にあるオブジェクト (vCenter Server ,NSX など) について、セキュリティの脆弱性や潜在的な問題等を調査し、そしてアップグレードの推奨事項をまとめた Findings & Recommendations という機能があります。この Findings & Recommendations の中に、新たに Historical Trends という機能が追加されました。これは、上記の調査結果に該当するオブジェクトの数を視覚的に表示する機能です。この説明だけではわかりにくいですので、具体的な画面を見ていきましょう。
2-2-1.Events

図2.Events の表示
Skyline の管理下にオブジェクトが追加/削除されたり、登録済みのオブジェクトの健全性が変化したりすると記録される項目です。上記の図2.では、6 月 21 日 にvmware.com というオブジェクトが追加されていることが確認できます (赤枠部分) 。
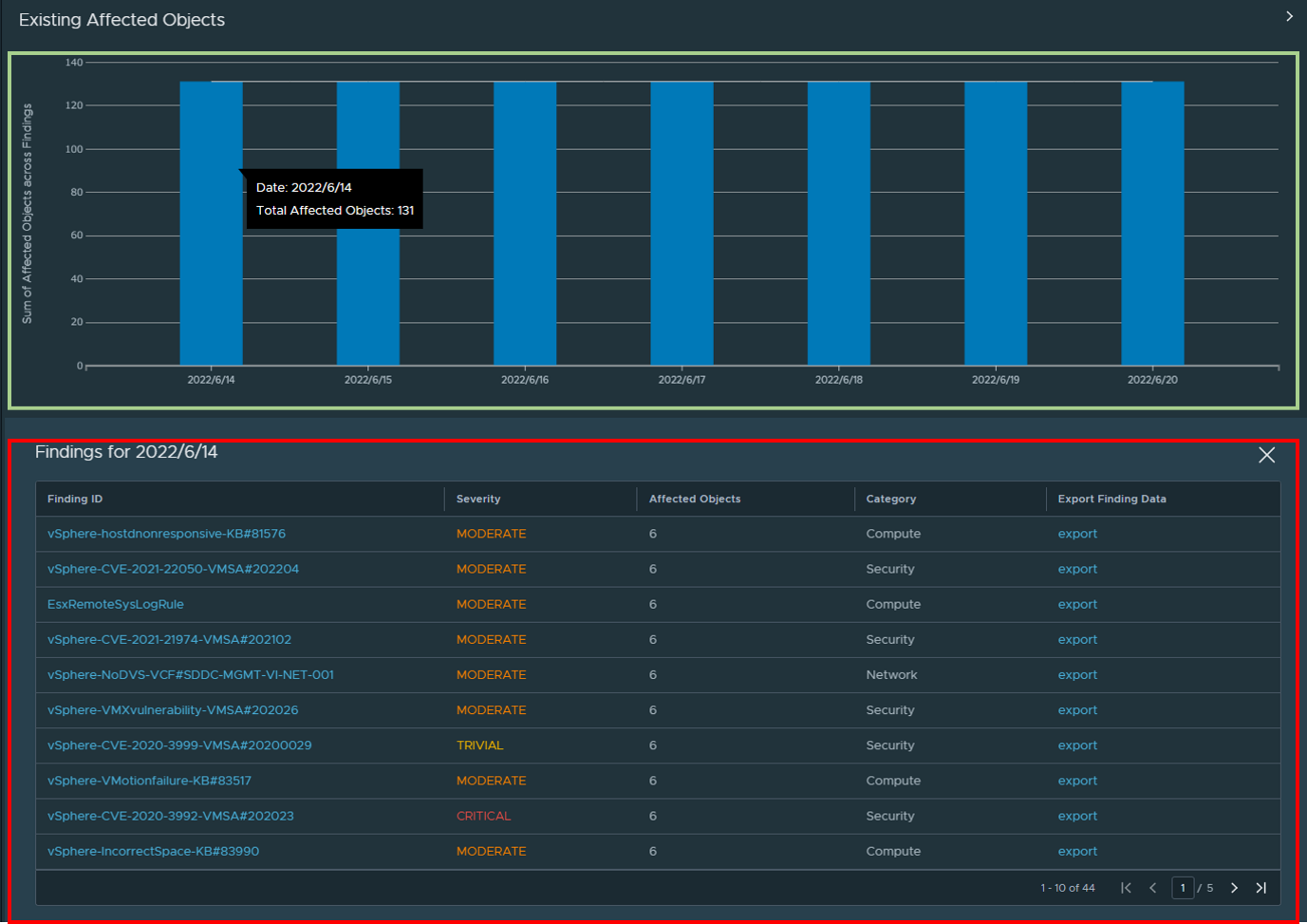
2-2-2.Exisiting Affected Objects

図3.Existing Affected Objects の表示
Findings & Recommendations での調査結果に、環境内のオブジェクトがどれだけ該当しているかを示す項目です (緑枠部分) 。上記の図では、2022 年 6 月 14 日 時点で 131 個の該当オブジェクトがあります。棒グラフをクリックすると、詳細な内容が表示されます (赤枠部分) 。例えば、一番上の「vSphere-hostnonresponsive-KB#81576」では、KB81576 に該当するオブジェクト (ESXi) が環境内に6個存在していることを示しています。これらの調査結果に該当するオブジェクトについて、画面右側の export ボタンより一覧をエクスポートすることも可能です。
2-2-3.New Affected Objects
Findings & Recommendations の調査結果に新しく該当するオブジェクトが発見されると記録される項目です。図の見方や機能は、2-2-2.Exisiting Affected Objects と同様です。
2-2-4.Remediated Objects
Findings & Recommendations での調査結果に対し、アップグレードなどで該当する問題に対し修正を行ったオブジェクトが存在すると記録される項目です。図の見方や機能は、2-2-2.Exisiting Affected Objects と同様です。
KB や脆弱性などの問題は日々更新されており、その数は膨大な量となります。そのため、環境内のオブジェクトがそれぞれどの問題に該当するか、ということを日々 1 つ 1 つ調査することは非常に困難です。この機能をご利用いただくことで、こうした調査にかかる時間が減り、環境内のオブジェクトを健全な状態に保ちやすくなります。
3.Skyline Advisor Pro にアップグレードするには?
このように新機能が追加された Skyline Advisor Pro ですが、具体的なアップグレード手順を見ていきましょう。アップグレード手順といっても、非常に簡単な 2 ステップで作業は完了します。
- Skyline Collector を 3.0 以上 (執筆時点の最新版:3.1) にアップグレードします
このアップグレードは、事前に特別な準備は必要なく画面の指示に従うだけで完了します。 - Skyline Advisor 上で「ACTIVATE ADVISOR PRO(赤枠)」のボタンをクリックします。

図4.[Dashboard]タブ より、[ACTIVATE ADVISOR PRO] を選択
なお、Skyline Advisor Pro への変更によりこれまでのデータが削除されるなどの影響はございませんのでご安心ください。また、以前の記事でご紹介いたしました通り、VMware Skyline では N-2 サポートポリシーが適用されており、執筆時点では Skyline Collector 2.8 以上がサポート対象です。しかしながら、後続バージョン がリリースされれば Skyline Collector 2.8 は 2022/7/15 にサポートが終了するバージョンとなります。長期的なサポートを見据える場合、2.8 よりも上位のバージョン、すなわち Skyline Collector 3.0 以上 へのアップグレードが推奨されます。是非この機会に Skyline Collector を 3.0 以上へとアップグレード頂き、Skyline Advisor Pro で追加された新機能についてお試しいただけますと幸いです。
-関連リンク
Announcing Skyline Advisor Pro: The Next Level of Proactive Intelligence
VMware Skyline Frequently Asked Questions (55928)
Historical Trends in Skyline Advisor Pro