Since our partnership with ControlUp is now over a year and a half old, I thought this would be a good opportunity to have some of our customers help me better understand what has been working well with ControlUp in their VMware Horizon environments.
I reached out to VMware and ControlUp customers, system engineers (SEs) and architects and asked them for their feedback on our VMware Advanced Monitoring for Horizon Powered by ControlUp offering for Horizon environments, and the responses I received were amazing and positive. There were some common trends regarding the benefits of ControlUp that our customers enjoy. So, without further ado, here are the top five in descending order.
5. The ability to monitor their Horizon environment from anywhere
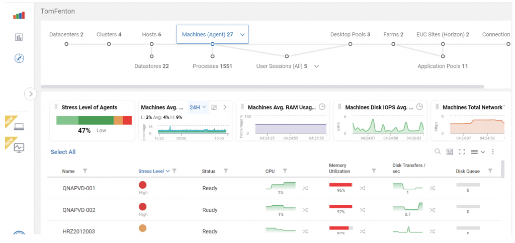
With the release of Solve, ControlUp’s web-based monitoring tool, entire VDI environments can be monitored from anywhere. Though it was released just a few months ago, many of the people that I spoke with mentioned how much they liked this feature, including:
- Its top bar topography diagram makes it easy to navigate and dive down into the items that need to be investigated.
- Its color-coded graphs make it easy to spot issues that may be adversely affecting an environment. The timeline in the widgets makes it easy to spot spikes and other abnormalities that may occur in a Horizon environment.
- Since Solve is hosted and runs in the Cloud, administrators are freed from having to administer it via traditional methods; they can access it without having to set it up, use a VPN or, even worse, go on-site to monitor their environment.

4. Monitoring VMware App Volumes
VMware App Volumes is a powerful technology that allows for real-time delivery and lifecycle management of applications. As with all technologies, occasionally problems come up, but ControlUp has crafted Script Actions that specifically deal with App Volumes. ControlUp has an App Volumes Health Check script that reports issues that either are – or were – impacting App Volume users, and shows App Volumes mounts and durations for user sessions. And it’s not just specialty scripts that are App Volumes-aware; other script actions, such as Login Duration, will report on the amount of time that it takes to mount App Volumes.

3. The Analyze Logon Duration script
The only thing more frustrating than having to wait a long time to log onto a system is trying to determine the root cause of the delay. One of ControlUp’s most popular scripts is Analyze Logon Duration.
Anyone who has attempted to comb through the numerous logs to look at all the activities that can cause slow logon times can testify to the maddening effect that it can have. This script automates that process and displays it in an easy-to-read format that can identify the cause of a slow login. This script takes an error-prone process that can take hours to complete to one that’s just 30-seconds and that is error-free.

2. Having a single interface to provide overview and monitoring of all pods in real-time
Whether through the Real-Time Console or Solve, ControlUp provides a comprehensive view into your Horizon stack by monitoring the hypervisor, virtual desktops, applications, networking, storage (including vSAN) and even endpoint devices as often as every three seconds. ControlUp looks at all these components to give a holistic view of a VDI environment. It uses an agent to obtain metrics from Windows systems, an API to acquire information from Horizon Connection servers and VCSA and scripts to gather information from Linux systems, the UAG(s) and App Volumes. Having all this information on a single dashboard is crucial to quickly discovering the root cause of an issue as all these components are variables to consider.
One example that a customer mentioned that involved a full-stack investigation was an RDSH application that was running on a virtual desktop. The customer needed to determine whether the problem was with the virtual desktop, the RDSH application, the ESXi server or the IGEL VDI client. With ControlUp, they were able to see all the components and found that it was a slow disk. Once they switched the application to run on a fast, NVMe flash-based storage array, the problem went away. Trying to sift through and coordinate the vast amount of data using the native tools for all these components would have been very difficult. But with ControlUp, the information from all these components was displayed on a single integrated dashboard.

And the number one benefit, by a wide margin:
1. ControlUp doesn’t just identify problems, it corrects them
There are lots of tools that can help identify issues, but the most common benefit of ControlUp mentioned most often by customers is that it can correct issues, either attended or unattended, by using Virtual Expert, triggers and script actions.
The ControlUp Virtual Expert guides users through the process of discovering the root cause of issues and then makes suggestions on how to solve them. ControlUp monitors hundreds of metrics and events that can be used independently or in combination as triggers. These metrics and events range from obscure, yet important, Windows metrics, such as User Input Delay (the time from a user clicking an item to the time they receive a response in the user interface) to a machine being down. Script Actions can either be initiated from a trigger or manually instantiated. Literally, anything that can be scripted can be used by ControlUp to correct an issue or obtain more information about it in a Horizon environment.
The final word
ControlUp is powerful, and it was difficult to narrow down the top benefits from all the great feedback that I got from our customers. Because each site is unique and has its own distinct challenges, it would have been easy to include other useful features like resetting a virtual desktop when the Horizon agent becomes unresponsive, pool provisioning issues, display protocol issues, monitoring connection server health or even using ControlUp’s built-in screen sharing to see what end-users are experiencing.
As a last note, many of our SEs mentioned that they can set up and see actionable information from a proof-of-concept in less than an hour. They see the time to value for ControlUp as a huge benefit when working with prospective users.
To try out VMware Advanced Monitoring for Horizon powered by ControlUp, please visit your MyVMware.com portal, click here for a free 90-day Trial License or contact your VMware sales professional.